
Solve This OA For Me
LLM powered tool to solve Office Actions for you. Upload your Office Action and get a response in minutes, complete with Amended Claims and export to Word.

Draw Line Racing
Draw your racing line and watch it race.

F1 Points Calculator
Interactive Formula 1 points calculator. Predict race results with our drag-and-drop interface and simulate F1 championship standings.

Pro Tools for Google Patents
Streamline prosecution with chat, semantic search, and more.

F2 Points Calculator
Interactive Formula 2 points calculator. Predict race results with our drag-and-drop interface and simulate F2 championship standings.

FreshRSS + BPC
A FreshRSS extension that fetches full article content from paywalled sites using a headless browser.

TakeBack
AI-powered Chrome extension for content filtering. Define your internet experience in plain English - filter ads, spam, and unwanted content with local AI.

Your Letterboxd
A self-hosted personal film journal. Track your movie watching habits with beautiful dashboards, insights, and statistics.

OCR on Patent Figures with DeepSeek-OCR
12 tests extracting text and reference numbers from patent figure sheets using DeepSeek-OCR, GLM-OCR, and rotation heuristics.

Malay Wordle
Wordle game for the Malay language. Classic daily word game.

Failing to Train DeBERTa to Detect Patent Antecedent Basis Errors
Fine-tuned DeBERTa to detect antecedent basis errors in patent claims. 90% F1 on synthetic data, 8% recall on real data. A failure—but a diagnostic one.

Congkak
Traditional Malay board game. Play the classic mancala-style game online.
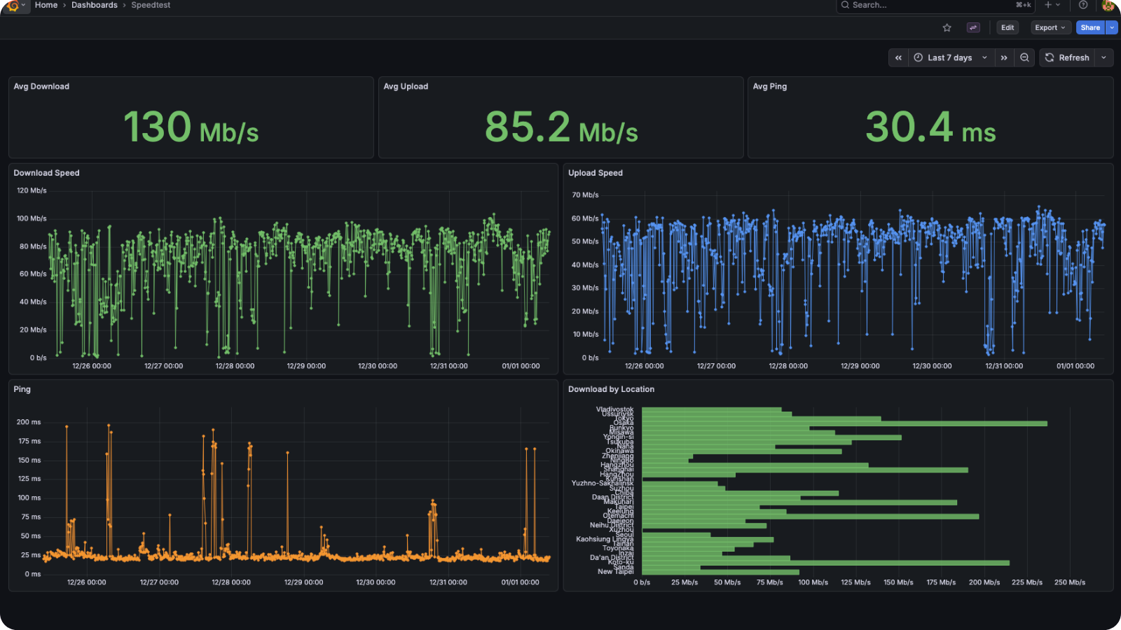
Internet Speed Tracker
Grafana dashboard for visualizing speedtest-cli results from a CSV file.
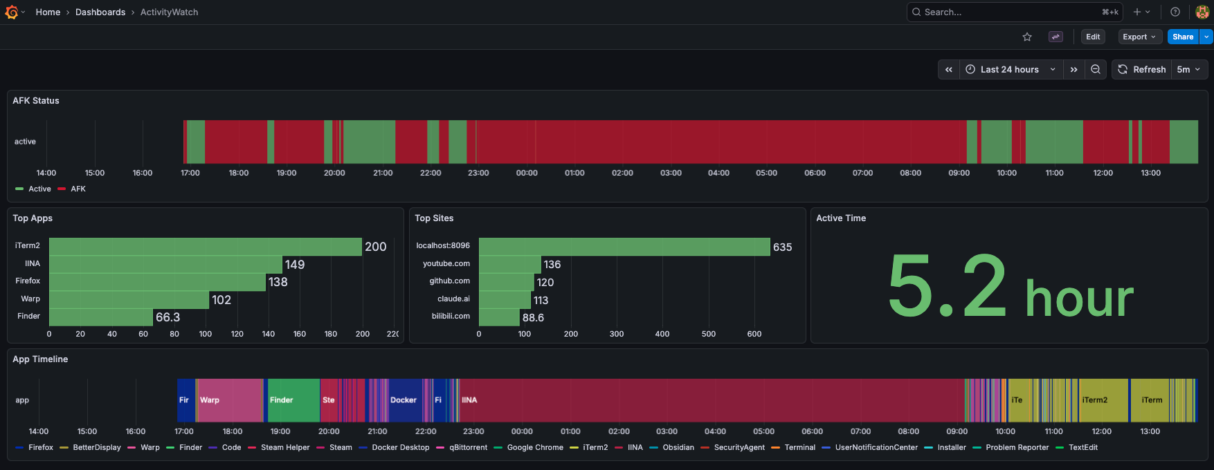
Screen Time Tracker
Grafana dashboard for visualizing ActivityWatch data - app usage, AFK status, and browsing history.
Health Tracker
Grafana dashboard for visualizing Amazfit watch data via Gadgetbridge - heart rate, HRV, sleep, stress, SpO2, and more.

Bookwheel
A 3D spinning wheel built with Three.js that can read PDFs.
Golden Week Japan
Interactive visualization of every Japanese Golden Week from 1948 to 2126 — tracking which holidays survive and which get eaten by weekends.

Patent Figure Labeler
Automatically detect and label reference numbers in patent figures with 95%+ accuracy.

Japanese Patent Attorney Rankings
JP Patent Attorney ranking by allowance